Current tghub.dev architecture
Tech Stack
I chose python stack due to the best library for telegram (telethon) is writtten in python. For backend api/worker I use fastapi with async sqlachemy.
High level architecture
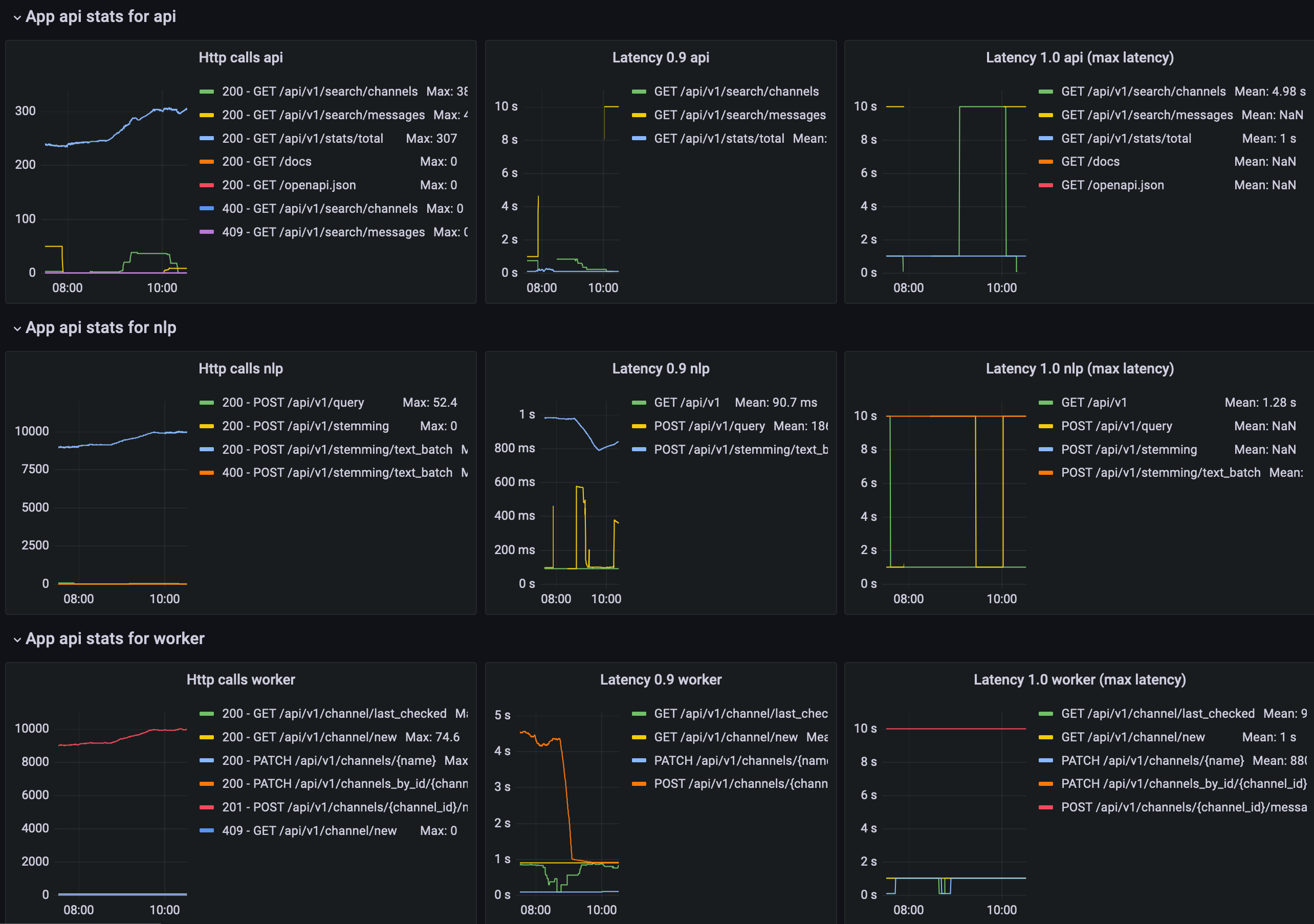
Monitoring
I use 'standard' solution with prometheus + grafana. There a stats dashboard with of saved messages and some integral numbers.

Also I have http related metrics for applications with apis 